發布時間:2018-12-13
ZZYVP-16B氮封閥是本廠自主開發、研制的一套自力式微壓力控制系統,主要用于保持容量頂部保護氣(一般為氮氣)的壓力恒定,以避免容量內物料與空氣直接按觸,防止物料揮發、被氧化,以及容器的安全。
- 雙座氮封閥
概述
是本廠自主開發、研制的一套自力式微壓力控制系統,主要用于保持容量頂部保護氣(一般為氮氣)的壓力恒定,以避免容量內物料與空氣直接按觸,防止物料揮發、被氧化,以及容器的安全。特別適用于各類大型儲罐的氣封保護系統。該產品具有節能、動作靈敏、運行可靠、操作與維修方便等特點。氮封閥被廣泛應用于石油、化工等行業。

■ 特點
·無需外加能源,能在無電、無氣的場合工作,既方便,又節約能源,降低成本;
·氮封裝置供氮、泄氮壓力設定方便,可在連續生產的條件下進行;
·壓力檢測膜片有效面積大,設定彈簧剛度小,動作靈敏,裝置工作平穩;
·采用無填料設計,閥桿所受磨擦力小,反應迅速,控制精度高;
·供氮裝置采用指揮器操作,減壓比可達100:1,減壓效果好,控制精度高;
·為確保儲罐的安全,需在罐頂設置呼吸閥;
·呼吸閥僅起安全作用,避免了常規氮封裝置中啟閉頻繁易損壞的缺陷。
■ 結構與工作原理
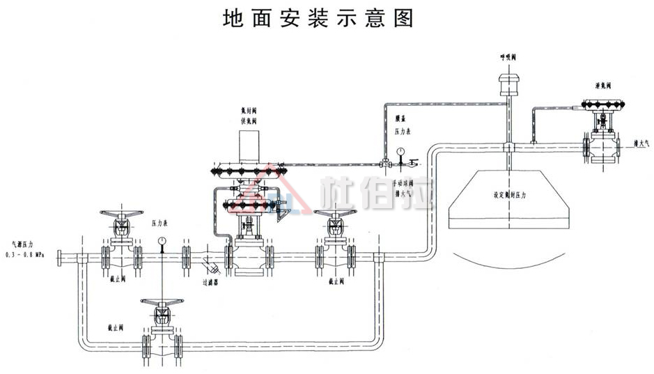
氮封裝置是由供氮裝置(見圖一)和泄氮裝置(見圖二)兩部分組成。供氮裝置由指揮器和主閥兩部分組成;泄氮裝置由反饋的壓開型微壓調節閥組成。氮氣壓力一般設為100mmH2O,通過氮封裝置精確控制。
當儲罐進液閥開啟,向罐內添加物料時,液面上升,氣相部分容積減小,壓力升高,當罐內壓力升至高于泄氮裝置壓力設定值時,泄氮裝置打開,向外界釋放氮氣。使罐內壓力下降,降至泄氮壓力設定點時,泄氮裝置自動關閉。
當儲罐出液閥開啟,用戶放料時,氣相部分容積增大,罐內壓力降低,供氮裝置開啟,向儲罐注入氮氣,使罐內壓力上升,當罐內壓力上升至供氮裝置自動關閉。
■ 供氮裝置工作原理
氮封裝置結構(見圖四),將設在罐頂的取壓點的介質經導壓管引入檢測機構(7)、介質在檢測元件上產生一個作用力與彈簧(8)、預緊力相平衡。當罐內壓力降低至低于供氮裝置壓力設定點時,平衡破壞,使指揮器閥芯(6)打開,使閥前氣體經減壓閥(5)、節流閥(4)、進入主閥執行機構(3)上、下膜室,打開主閥閥芯(2)、向罐內充注氮氣;當罐內壓力升至供氮裝置壓力設定點,由于預設彈簧力,關閉指揮器閥芯(6)、由于主閥執行機構中彈簧作用,關閉主閥,停止供氮。

氮封裝置主要用于儲罐頂部,來維持儲罐的微正壓,隔離物料與外界的接觸,減少物料的揮發和浪費,保護儲罐安全。詳情咨詢杜伯拉閥門0571-88194369 | ||

